Un dashboard un peu plus avancé
Estimated time to read: 3 minutes
Configuration du dashboard
Paramètres généraux du dashboard
On peut paramétrer des informations sur le dashboard (Lecture seule, tags, description ...)
On peut aussi changer les fréquences de rafraîchissement du dashboard, voire masquer la possibilité de changer la plage de temps consultée.
Tooltip
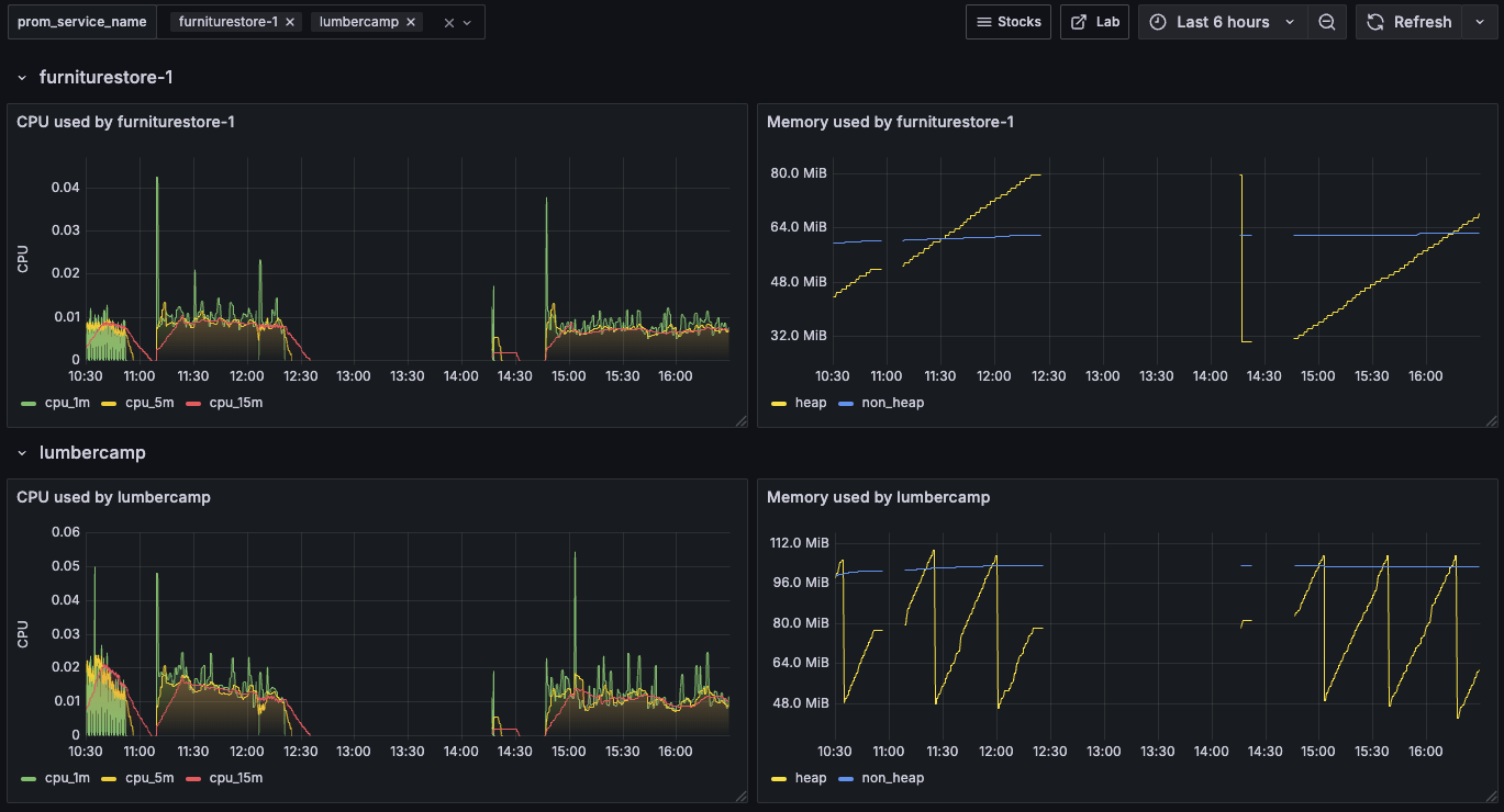
On aimerait voir s'il y a une corrélation entre la consommation CPU et la mémoire. Pour le moment, lors du survol d'un point du graph des CPU, on voit seulement les valeurs du TOP et pas de la mémoire.

L'idée est de pouvoir facilement faire des corrélations entre les widgets en configurant le Dashboard.
Success
Quand on survole un widget, on a l'information qui s'affiche également sur les autres widgets

Spoiler la solution est là
Dans Settings > General > Panel options, activez l'option `Shared Tooltip``

Ici par exemple, on remarque que lorsque la mémoire baisse, le CPU augmente (avec un léger temps de retard dû à notre rate glissant). C'est l'effet du Garbage collector Java qui vient nettoyer la Heap à intervalle régulier.
Annotations
Ici, on peut configurer des alertes qui seront matérialisées directement sur les graphs sous forme d'annotation. Il est possible de configrer des regles pour afficher automtiquement une annotation sur un graph.
Variables
Déjà vu dans les 2 précédents labs.
Versions
Grafana stocke les différentes versions des dashboards en base de données. Il est possible de restaurer les versions précédentes et d'auditer les modifications.
Links
Permet d'ajouter des liens utiles dans le Dashboard, soit vers un site externe soit vers un autre Dashboard.
On peut par exemple configurer le lien pour inclure le time range en cours du Dashboard pour l'appliquer automatiquement l'autre de l'affichage de l'autre Dashboard.
Essayons de lier nos 2 Dashboard.
- Ajouter un Tag
devoxxvia le menuSettings > General, cela permettra de filtrer uniquement ces Dashboards. Pratique quand on a plein de Dashboard dans un Grafana. - Ajouter un Link au Dashboard de monitoring vers le Dashboard de suivi des stocks (en filtrant uniquement les Dashboard ayant le Tag
devoxx - Ajouter un Link vers un lien externe, par exemple vers ce super lab
https://grafana.grunty.uk
Success

Permissions
Rien de bien fou, mais à noter que l'on peut gérer les permissions assez finement sur chaque dashboard en plus de celles au niveau de l'organisation.
JSON Modèle
Les Dashboards sont décrits en JSON et il est possible de réaliser les exports et imports. Il existe d'ailleurs un marketplace de dashboards pour Grafana.
Gestion des Rows
Pour le moment, un seul service est affiché. Ce n'est pas très pratique.
Revenez sur le dashboard. On va rajouter un élément de présentation sur notre dashboard : une Row.
Cet élément de présentation permet de dupliquer dynamiquement ef facilement les différentes visualisations en fonction des valeurs qui sont choisies dans les variables.
Tout d'abord modifier la variable prom_service_name et activer les options Multi-valueet Include All option:

Ensuite, il faut:
- Ajouter une Row
- Modifier les paramètres pour que
- le nom soit dynamique en fonction de la variable
- la ligne soit dupliquée pour chaque valeur de variables choisies
Success

Spoiler la solution est là

🛫 Prochaine étape : Partager ➡️